Cross-Pair Analysis
The Cross-Pair Analysis provides in-depth analysis of individual currency pairs, combining comprehensive fundamental data with real-time market intelligence. When you select a specific pair from the Currency Scoreboard, you get access to detailed analysis that helps you make informed trading decisions.
Analyzing a currency pair

When you select a specific currency pair, you can see:
- The two Intrinsic Values - The individual fundamental scores for each currency in the pair
- The weighted Cross-Pair Score - The combined score that shows the overall directional bias for the currency pair
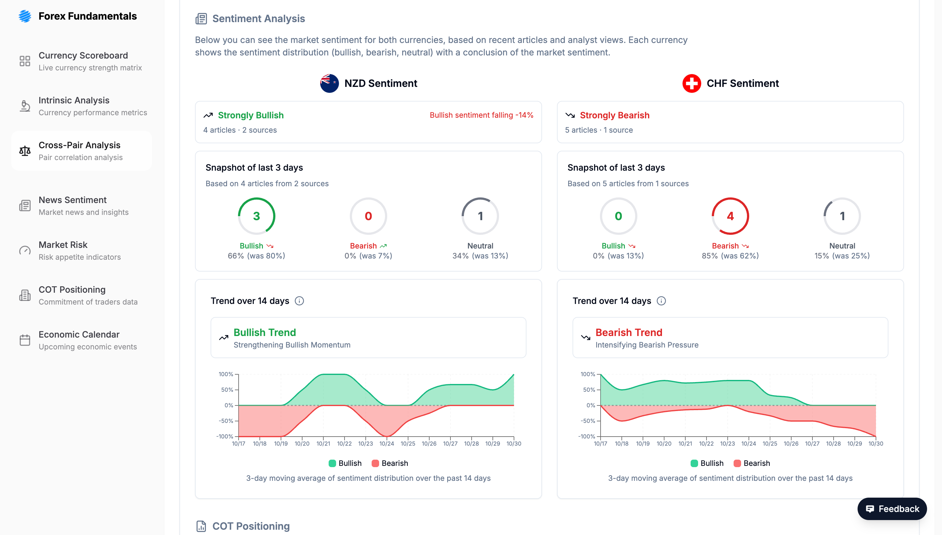
Integrated News Sentiment

Each pair page integrates real-time News Sentiment specific to the currencies involved. This helps you:
- Understand recent developments affecting the pair
- Identify potential catalysts for price movement
- Assess whether current market sentiment aligns with or contradicts the fundamental analysis
- Stay informed about breaking news that could impact your trading decisions
Data behind the Crosspair Score
The Cross-Pair Analysis Score is the final, synthesized output of the entire analytical process. It is an advanced score designed to quantify the complete relationship between two currencies.
A Weighted Score
The foundation of this score is the Intrinsic Value (see Intrinsic Analysis) of each individual currency—the fundamental, domestic economic health. However, to arrive at a Cross-Pair analysis, the fundamental value of one currency must be measured against the other. The model achieves this through a sophisticated weighting process.
First, the model determines the fundamental Intrinsic Value for each currency. It then conducts a comparative analysis that measures the intensity of the market forces acting on the pair as a whole, determining which currency has the upper hand in the current market dynamic. The outcome of this comparative analysis is then used as the weighting factor for the fundamental Intrinsic Values.
In practice, the Cross-Pair Analysis Score is, therefore, a weighted score of the combined Intrinsic Values. If the comparative analysis (the weighting) shows that the market dynamics strongly support the fundamental story of the combined values, it will result in a high Cross-Pair Analysis Score. This signals strong alignment (convergence) and provides greater confidence in the trading direction.
Important: Trend vs. Timing
This score identifies a potential trend based on deep macroeconomic analysis. This underlying trend can last from several weeks to even months.
However, what the score cannot predict is the timing. It may take days or weeks for the market to fully reflect this direction, or in some cases, the trend may have already been absorbed by the price.
The most effective approach, therefore, is to use the Cross-Pair Analysis Score as a strategic guide and wait for price action itself to present a clear signal that aligns with the expected trend.
Integrating Other Tools
For a complete trading picture, combine Cross-Pair Analysis with:
- Currency Scoreboard - Overview of all pairs with heatmap and detailed metrics table
- Intrinsic Analysis - Understand the fundamental drivers of each individual currency
- Market Sentiment - Context of overall Risk-On/Risk-Off market dynamics
- News Sentiment - Real-time news and sentiment analysis
- COT Positioning - Institutional positioning for confirmation or contrarian signals